VT 1200 M - Ventilateur S.PLUS - Notice d'utilisation et mode d'emploi gratuit
Retrouvez gratuitement la notice de l'appareil VT 1200 M S.PLUS au format PDF.
| Type de ventilateur | Hélicoïde mural |
| Débit d'air | 1200 à 8200 m³/h |
| Vitesse | 830 à 1330 tr/min |
| Tension | 230 V |
| Courant | 0,3 à 2,4 A |
| Puissance acoustique | 52 à 61 dB(A) |
| Dimensions (A x B x C x D) | 315-710 x 123-175 x 63-108 x 254-560 mm |
| Poids | 4,4 à 21,3 kg |
| Type de moteur | Asynchrone avec rotor à cage en aluminium |
| Protection moteur | Thermique à ouverture, non réversible |
| Indice de protection | IP65, classe F (-40°C à +70°C) |
| Matériau de la coque | Acier avec peinture polyester |
| Hélice | Thermoplastique |
| Réglage de vitesse | Variable par régulateur REM ou RA |
| Options | Grille de protection, volets d'obturation |
| Orientation du sens d'air | Moteur vers hélice |
FOIRE AUX QUESTIONS - VT 1200 M S.PLUS
Téléchargez la notice de votre Ventilateur au format PDF gratuitement ! Retrouvez votre notice VT 1200 M - S.PLUS et reprennez votre appareil électronique en main. Sur cette page sont publiés tous les documents nécessaires à l'utilisation de votre appareil VT 1200 M de la marque S.PLUS.
MODE D'EMPLOI VT 1200 M S.PLUS
Ventilateurs muraux hélicoïdes à encombrement réduit :
- Ensemble moteur / hélice monté sur platine carree en tôle d'accier avec grille de protection côte moteur,
- Mateur avec protection thermique à ouverture, non réversible,
- Protection contre la corrosion par peinture polyester,
- Moteur asynchrone avec rotor à cage injectée en aluminium,
- IP65, classe F (-40^ + 70^)
- Vitesse variable régulable par régulateur REM ou RA,
-Helice thermoplastique,
- En option: grille de protection cote hélice; volets d'obturation,
-Sens de l'air:moteur hélice.
La régulation des ventilateurs hélicoïdes d'extraction monophasés peut être :
Manuelle: par régulateur électronique (type REM).
Automatique : en utilisant une boite de régulation automatique à sonde décentralisée (type RA). La vitesse des ventilateurs sera alors ajustée en permanence en fonction de la température.
| Référence | Fonction/Réglage | Tension | Intensité |
| REM 100 | Régulatorélectroniquemanuel | 230 V | 1,0 A |
| REM 250 | 230 V | 2,5 A | |
| REM 500 | 230 V | 5,0 A | |
| RA 500 | Régulatorautomolique progressif | 230 V | 5,0 A |
IV/MONTAGE
Les ventilateurs de la série VT ont ete fabriques en respectant derigoureuses normes de fabrication et de contrle qualite (ISO 9001). Tous les composants ont ete verifie s ; tous les ventilateurs ont ete testes en fin de montage. Ds la reception, verifier :
- Que les dimensions soient correctes.
- Que l'execution soit la bonne (murale, tubulaire,...).
- Que les caractéristiques figurant sur la plaque signalétique correspondent à celles que vous avez demandées (tension, fréquence, vitesse de rotation ...).
L'installation doit être réalisée conformément à la réglementation en vigueur dans chaque pays.
Installation
Ces ventilateurs sont conçus pour pouvoir fonctionner dans n'importe qu'elle position de I'axe.
Vérifier que le diamètre de l'ouverture ou des conduits ne soit pas inférieur à celui du ventilateur. Fixer le ventilateur en position en utilisant les trous de fixation de la platine (murale) ou de la bride de la virole (tubulaire).
Avant de réaliser le branchement electrique, vérifier que l'hélice tourne librement.
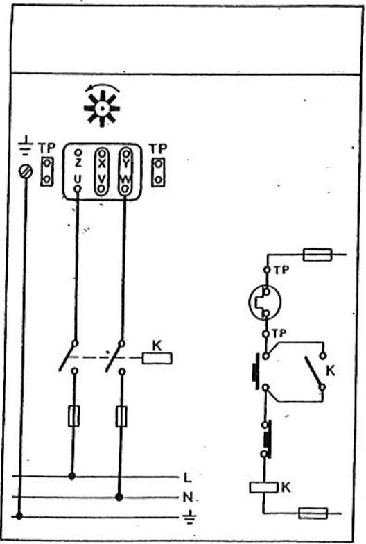
Protections thermiques
Les moteurs des ventilateurs sont IP65, classe F et peuvent fonctionner avec une température ambiente de -40^ à +70^ . De plus, ils possèdent en standard une protection thermique avec sorties dans la boîte à bornes.
La protection thermique doit etre connectee comme indiquepar les schema jonts avec les appareils. Elle permet d'eviter la degradation du bobinage du moteur par surcharge et exces de temperature en cas de fonctionnement anomal.
Hélice
Toutes les hélices sont équilibrées dynamiquement.
Entretien
La température de l'air ne doit pas être inférieure à -40°C ou supérieure à 70°C.
It is important de nettoyer le ventilateur regulierement. L'accumulation excessive de poussiere sur le ventilateur rend difficile le refroidissement du moteur et peut nuire aux roulements et a l'équilibrage de l'hélice.
V/RACCORDEMENTELECTRIQUE
Avant toute intervention sur le ventilateur, s'assurer qu'il est disconnected du réseau, meme s'il est a l'arrêt.


IMPORTANT:
L'installation de ces ventilateurs doit respecter la directive basse tension 72/23/CEE, la directive machine 89/392/CEE, la directive sur la compatibilité electromagnétique 89/336/CE.
Si le ventilateur est installe de telle facon que sa zone dangeureuse (toute zoned dans ou autour de laquelle il existe undanger pour la scurite ou la sante des personnes) est accessible aux utilisateurs, il devra etre monte des protections.
Notice Facile