GG 50 A - Générateur d'air chaud S.PLUS - Notice d'utilisation et mode d'emploi gratuit
Retrouvez gratuitement la notice de l'appareil GG 50 A S.PLUS au format PDF.
| Type d'appareil | Générateur d'air chaud mobile à gaz |
| Modèles disponibles | ECO 30, ECO 30 A, GG 50 M, GG 50 A, GG 75 M, GG 75 A, GG 100 M, GG 100 A |
| Alimentation | Gaz |
| Mobilité | Mobile |
| Fonction principale | Chauffage d'air |
| Conformité CE | Oui |
| Tension d'essai | 1200 V, durée 1 s |
| Test de résistance conducteur de terre | 6 V / 25 A |
| Durée de test fonctionnel | Non précisé |
| Poids | Non précisé |
| Dimensions | Non précisées |
| Matériau | Non précisé |
| Utilisation recommandée | Chauffage mobile pour espaces variés |
| Sécurité | Respect des directives européennes |
| Accessoires | Non précisé |
| Garantie | Non précisée |
| Maintenance | Consulter le manuel d'utilisation |
| Fabricant | Non précisé |
FOIRE AUX QUESTIONS - GG 50 A S.PLUS
Téléchargez la notice de votre Générateur d'air chaud au format PDF gratuitement ! Retrouvez votre notice GG 50 A - S.PLUS et reprennez votre appareil électronique en main. Sur cette page sont publiés tous les documents nécessaires à l'utilisation de votre appareil GG 50 A de la marque S.PLUS.
MODE D'EMPLOI GG 50 A S.PLUS
Pour toute sécurité, lisez attentivement ce manuel avant d'utiliser votre Générateur Gaz. Conservez le soignement et consultez le chaque fois que nécessaire.
La responsabilité de la Société S.PLUS ne saurait ete engagée en cas de non respect des regles et consignes indiquées ci-apres.
CONFORMITE CE
Les appareils ECO 30 M, ECO 30 A, GG 50 M, GG 50 A, GG 75 M, GG 75 A, GG 100 M, GG 100 A, sont conformes aux exigences de sécurité reprises dans la Directive EMC 89/336/CEE, y compris les modifications introduites par la Directive 92/3.
DECLARATION D'ESSAI
Nous certifions que tous les appeareils, après leur mise au point, sont soumis aux tests suivants :
- Test fonctionnel
- Test en haute tension, 1200 V, durée 1s
- Test de la résistance dans le circuit électrique du conducteur de terre avec 6 V / 25 A
Résultat des mesures < 0,1
Notice destinée à l'utilisateur
I-DESCRIPTION
Les Générateurs Gaz type GG ou ECO sont des appeareils de chauffage a combustion directe. L'échange thermique est réalisé grâce au ventilateur qui fait passer l'air sur le brûleur. Il们都ventre installés sur le lieu a chauffer. Il sont équipés de :
- Sécurité de rupture du tuyau d'alimentation gaz
- Sécurité de surchauffe
- Contrôle de flamme par thermocouple (version manuel) ou par sonde à ionisation (version automatique).
Muni d'une poignée de transport ou de roues (GG100), ils sont mobiles et peuvent être déplacés aisément selon les besoin.
Les Générateurs GG 50 et GG 75 sont livrés avec un pied support permettant de les orienter.
II-CARACTERISTIQUES TECHNIQUES
| CHARACTERISTIQUES TECHNIQUES | ECO 30 M ECO 30 A | GG 50 M GG 50 A | GG 75 M GG 75 A | GG 100 M GG 100 A | ||
| Gaz | Puisance Thermique | [Kcal /h] | 12900-28380 | 19790 - 47300 | 28380 - 68800 | 30100 - 93740 |
| Puisance Thermique | [kW] | 15 - 33 | 23 - 55 | 33 - 80 | 35 - 109 | |
| Consommation gaz | [Kg /h] | 1,08 - 2,35 | 1,64 - 3,93 | 2,36 - 5,72 | 3,43 - 8,93 | |
| Pression gaz | [bar] | 0,5 - 2,0 | 0,5 - 2,0 | 0,5 - 2,0 | 0,5 - 2,0 | |
| Elect. | Alimentation électrique | Tension [V] | 230 | 230 | 230 | 230 |
| Fréquence [Hz] | 50 | 50 | 50 | 50 | ||
| Puisance [V - A] | 50/59 | 125/145 | 180/200 | 325/345 | ||
| Dimensions | Débit d'air | [m³ /h] | 650 | 1400 | 2100 | 3260 |
| Niveau sonore à 1 m | [dBA] | 67 | 72 | 74 | 77 | |
| Dimensions L x P x H | [mm] | 500 x 285 x 425 | 555 x 445 x 546 | 775 x 443 x 546 | 990 x 436 x 610 | |
| Poids | [Kg] | 11,5 | 16 | 20 | 35 | |
| Support d'orientation | non | oui | oui | non | ||
III - RECOMMANDATIONS GENERALES
Ces Générateurs d'air chaud sont prévus pour fonctionner avec du gaz propane.
L'installation et l'utilisation de ces apparêls doivent respecter les réglementations et les lois en vigueur relatives à leur utilisation (en particulier, notez que l'emploi de ces apparêils n'est pas autorisé dans les Etablissements Recevant du Public et dans les locaux d'habitation).
En outre, vousdezvezvousassurerque:
- les instructions contenues dans ce livre soient suivies scrupuleusement ;
- le générateur ne soit pas installé dans un lieu où il yaurait des risques d'explosion ou d'incendie;
- il n'y ait pas de matériaux inflammables stockés à côté de l'appareil ;
- des mesures suffisantes pour la prévention des incendies aient eté prévues;
- l'aération soit garantie et suffisante aux nécessités de ce générateur;
- il n'y ait pas d'obstacles ou d'obstructions à l'aspiration et/ou à la sortie de l'air, tels des toiles, des couvertures ou des objets encombrants posés sur l'appareil ou à cote;
- les bouteilles de gaz soient disposées conformément aux dispositions de lois en vigueur et en particulier qu'elles ne soient pas exposées ni à la chaleur, ni à des températures inférieures à - 10^
- un placement fixepour l'appareil soit prevu;
- le générateur soit surveilé régulierement durant son utilisation et contrôle avant sa mise en marche ;
- le ventilateur tourne librement au début de chaque période d'utilisation, avant de brancher la fiche à la prise de courant;
- à la fin de chaque période d'utilisation l'alimentation électrique soit coupée.
IV - INSTALLATION
- Alimentation Gaz :
Le débit gaz de chaque générateur est indiqué ci-dessus. Ces générateurs sont prévus pour être alimentés par bouteilles ou citerne de propanee.
-Bouteilles:
Selon la puissance et la durée d'utilisation du générateur, il faut prévoir un nombre suffisant de bouteilles de 13 ou 35Kg de propane pour assurer le début nécessaire. Pour une'utilisation par une température de 0^ à -10^ , le tableau ci-après vous indique le nombre de bouteilles nécessaires.
Nombre de bouteilles à mettre en service pour l'utilisation par une température comprise entre 0 et - 10^ :
| FONCTIONNEMENT | DISCONTINU 1/2 h | DISCONTINU 1 h à 1 h 30 | EN CONTINU |
| ECO 30 | 1 à 2 bouteilles mini | 2 à 3 bouteilles mini | 3 à 4 bouteilles mini |
| GG 50 | 2 à 3 bouteilles mini | 3 à 4 bouteilles mini | 6 à 8 bouteilles mini |
| GG 75 | 3 à 4 bouteilles mini | 4 à 5 bouteilles mini | 8 à 9 bouteilles mini |
| GG 100 | 4 à 5 bouteilles mini | 6 à 8 bouteilles mini | 10 à 12 bouteilles mini |
N.B.: le tableau ci-dessus donne le nombre de bouteilles àmettre en service pour assurer le fonctionnement normal des
appareils à puissance maxi pendant la durée indiquée. Ces indications sont approximatives et n'engageant pas notre
responsabilité.Pour eviter une interruption de chauffage prévoir une réserve de bouteilles de même nombre.
-Citerne:
Assurez-vous que vous disposez d'une pression industrielle (3 bars) ou contactez votre fournisseur de propane.
-Raccordementelectrique:
Le Générateur doit être raccordé à une prise électrique 230 V monophasée + terre (voir puissance tableau caractéristiques techniques paragraphe II, en respectant le sens phase /neutre.
Le Générateur automatique (version A) est prévu pour être piloté par thermostat. Utilisez de préférence le thermostat étanche et précâble proposé par S.PLUS, Réf. TPG.
Si le thermostat n'est pas raccordé, l'appareil pourra néanmoins fonctionner mais sans régulation.
ATTENTION:
La ligne electrique d'alimentation du générateur doit etre pourvue d'une prise de terre et d'un interrupteur magnetothermiequedifferentiel.
- Raccordement gaz :
Le Générateur S.PLUS est livré avec tuyau de raccordement gaz, vanne de sécurité Stop Gaz, détendeur régiable de 0,5 à 2 bars.
Monter le générateur sur son support d'orientation (GG 50 A/M seulement).
Raccorder dans l'ordre générateur - tuyau - vanne de sécurité stop gaz - détendeur - bouteille de gaz ou citerne. Vérifier l'étanchéité des racçords à l'aide d'eau savonneuse.
ATTENTION:
Tous les raccords ont un filetage à gauche.
VI-MISE EN MARCHE
Avant toute mise en marche, contrôle que les caractéristiques électriques du réseau d'alimentation correspondent aux indications données sur la plaque signalétique.
1) Modèle automatique (version "A")
- ouvrir les bouteilles de gaz ou la citerne
- régler le détendeur sur la position mini en dévissant la molette de réglage
- pousser sur le bouton de la vanne de sécurité stop-gaz
- régler le thermostat à la température souhaitation*
- mettre l'interrupteur 4 sur la position (chauffage),
le ventilateur se met en marche, le brûleur s'allume au bout de 10 secondes environ
- régler la puissance du générateur en vissant la manette du détendeur régable
N.B.: La prise thermostat repère 2 est "shuntee" d'origine, pour brancher un thermostat, il faut enlever le shunt et raccorder le thermostat aux mêmes bornes.
- Le générateur s'allume seulement si la température ambiente est inférieure à la température affichée au thermostat.
ATTENTION:
Si le bouton de réarmement est allumé, il faut appuyer sur ce bouton, qui s'éteint, pour lancer le cycle d'allumage.
- Si vous souhaitezprogrammer des temps de fonctionnement par un programmateur, raccorder celui-ci a partir de la prise thermostat et non pas sur l'alimentation electrique du generateur.
2) Modèle manuel (version "M")
- ouvrir les bouteilles de gaz ou la citerne
- régler le détendeur sur la position mini en dévissant la manette de réglage
- pousser sur le bouton de la vanne de sécurité stop-gaz
-mettre l'interrupteur 6 sur la position ON ou 1 le ventilateur tourne - maintainir appuyé le bouton repère 7 d'une main et de l'autre appuyer par a-coup s sur le bouton repère 5 (piezo)
- le brûleur s'allume
- maintainir le bouton repere 7 appuyé pendant encore 10 à 15 secondes puis relâcher
- régler la puissance du générateur en vissant la manette du détendeur régable
VII-ARRET
Pour arreter le fonctionnement de l'appareil, positionner l'interrupteur (4) pour le modele "A" ou (6) pour le modele "M" sur "O"/OFF ou agir sur le dispositif de contrôle, par exemple en reglant le thermostat sur une temperature plus basse. Enfin fermer le robinet d'alimentation du gaz et enlever la fiche de la prise electrique.
TABLEAU DE COMMANDE

《A》

< M >
1 BOUTON DE REARMEMENT AVEC LAMPE TEMOIN
2 PRISE DE THERMOSTAT D'AMBIANCE
3 CABLE ELECTRIQUE D'ALIMENTATION
4 COMMUTATEUR CHAUFFAGE - O - VENTILATION
5 ALLUMEUR PIEZO-ELECTRIQUE
6 INTERRUPTEUR MARCHE-ARRET
7 VANNE GAZ-THERMIQUE (BLOC SECURITE)
VIII - VENTILATION
Les Générateurs S.PLUS peuvent être utilisées en ventilation seule. Dans ce cas ne pas relier l'alimentation gaz.
Version "A":
Placer l'interrupteur 4 sur la position (ventilation) pour le démarrer et 0 pour l'arrête.
Version "M":
Placer l'interrupteur 6 sur la partie ON ou 1 pour le démarrage et 0 ou OFF pour l'arrêt.
IX-SECURITE
Le modele « A » est equipé d'un boitier electronique pour le contrôle de la flamme et l'allumage. Au démarrage du générateur, le ventilateur tourne, le boitier electronique autorise l'allumage de l'appareil. Si une ou plusieurs anomalies de fonctionnement se vérifient, le coffret electronique provoque l'arrêt du générateur et l'allumage de la lampe témoin de réarmement. Pour redémarrer le générateur il faut supprimer l'anomalie et réenclencher le bouton de réarmement qui s'éteindra.
NB: Attendre l'arrêt complet du ventilateur avant réarmement du boîtier.
ATTENTION:
Pendant le fonctionnement régulier du générateur, la lampe témoin du bouton de réarmement est éteinte. En cas de mise en sécurité du générateur, le bouton (1) s'allume de manière fixe ; pour reprovoquer une nouvelle série de démarriage, attendre environ 1 mn et réenclenger le bouton (1). Attention : en cas de non allumage ou de mise en sécurité, il n'y a pas de tentative automatique de l'allumage, la provoquer manuellement après avoir eliminé le défaut.
Les modèle "M" sont équipés d'un thermocouple de sécurité qui provoque l'interruption de l'alimentation du gaz si la flamme est instable ou si elle s'estint.
Dans les deux modèles un thermostat de surchauffe intervent et provoque l'interruption de l'alimentation du gaz si le générateur surchauffe, le ventilateur continue à fonctionner. Avant de remettre en fonction le générateur il faut couver et eliminer la cause qui a produit la surchauffe (par ex. obstruction de la bouche d'aspiration et/ou de la sortie de l'air, arrêt du ventilateur). Pour faire redémarrer le générateur il faut pousser le bouton (1) de réarmement pour le modele "A" ou repeter les instructions spécifiées du paragraphe "MISE EN MARCHE" pour le modele "M".
La vanne stop-gaz installee entre le tuyau et le regulateur de pression intervenet and provoque l'interruption de l'alimentation du gaz en cas de rupture du tuyau d'alimentation. Apre s avoir remplaced le tuyau endommag, il faut pousser le bouton pour rearmier la vanne. (voir paragraphe VI "mise en marche").
Les générateurs S.PLUS type GG ou ECO sont munis d'une poignee pour le transport. Tous les modles peuvent etre deploces manuellement.
ATTENTION:
Avant de déplacer l'appareil il faut :
- arrêté l'appareil selon les indications données au paragraph précédent.
- débrancher l'alimentation électrique en enlevant la fiche de la prise de courant.
- débrancher le tuyau d'alimentation gaz.
- attendre que le générateur soit froid.
XI-ENTRETIEN
Pour un fonctionnement régulier du générateur, il est nécessaire de nettoyer périodiquement la chambre de combustion, le bruleur et le ventilateur.
ATTENTION:
Avant de commencer une quelconque operation d'entretien, il faut :
-fermerla bouteilleoulaciterne gaz,
- arrête le générateur selon les indications du paragraph precedent,
- débrancher l'alimentation électriche en enlevant la fiche de la prise de courant,
- débrancher le tuyau d'alimentation gaz,
- attendre que le générateur soit froid.
- Souffler à l'air comprime la chambre de combustion [1]
- Demonter le panneau d'accès et arrivée gaz et souffler le brûleur à l'air compré [2]

- Vérifier le réglage des electrodes d'allumage. Si les electrodes d'allumage ou d'ionisation sont oxydées les nettoyer à la toile émeri par exemple.

Réglage electrode d'allume

Position du thermocouple
ECO 30M : A : 30mm
GG50M75M:A:40mm
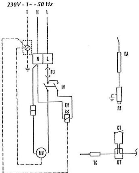
SCHEMA ELECTRIQUE

MV MOTEUR DU VENTILATEUR
EV ELECTROVANNE
CT THERMOSTAT DE SURCHAUFFE
FU FUSIBLE 4A
| PANNES EVENTUELLES | CAUSES POSSIBLES | |
| Modèle "A" | Modèle "M" | |
| Le moteur ne démarre pas | 1-2-3-4-5-6 | 1-2-5 |
| Le générateur s'arrête et la lampe témoin du boîtier de contrôle et de sécurité (1) s'allume | 6-7-8-9-10-11-19 | - |
| Le ventilateur toume, mais l'alimentation du gaz est bloquée ou la flamme ne s'allume pas | 8-9-11-12-14 | 8-9-11-13-14-15 |
| La flamme s'éteint après avoir relâché le bouton du bloc sécurité (7) | - | 13-15 |
| L'alimentation du gaz est interrompue. La flamme s'éteint | 10-11-16-17-19 | 11-17-19 |
| Le générateur consomme trop de gaz | 17 | 17 |
| Le générateur ne s'arrête pas | 5-6-12-18 | 5-18 |
| REPARATION DES PANNES | ||
| CAUSES | SOLUTIONS | |
| 1 | Mauvaise connection électrique | Contrôr le branchement et la tension du réseau |
| 2 | Moteur surchauffé (le ventilateur tourne mal ou est bloqué) | Contrôr le moteur et le ventilateur et les réalisier, si nécessaire |
| 3 | Mauvais réglage du thermostat d'ambiance | Faire le réglage approprié |
| 4 | La fiche du thermostat (n° 2) n'est pas branchée | La brancher |
| 5 | Interrupteur défaillant (n° 4 pour mod. "A" et n° 6 pour modulo "M") | Fermer l'alimentation du gaz,déconnecter la fiche de courant etmettre un interrupteur neuf |
| 6 | Boîtier de contrôle de la flamme défaillant | Le replacer |
| 7 | Mauvaise alimentation électrique | Vérifier que la terre soit bien raccordéeVérifier qu'il n'y aït pas de tension entre neutre et terre (prévoir évientuellement un transformateur d'isolement) |
| 8 | Le gaz n'arrive pas aux ELECTROVANES | Contrôr que l'alimentation du gaz soit ouverteContrôr que la bouteille ne soit pas vide, pousser le bouton de la vanste stop-gaz |
| 9 | Les électrovannes ne s'ouvrent pas | Contrôr les électrovannesContrôr le branchement électriqueContrôr la sécurité de surchauffe |
| 10 | Sonde de ionisation défailleante et/ou mauvais réglage de l'électrode d'allumage | Faire le réglage selon le schémaRemplacer l'électrode de ionisation |
| 11 | Sécurité de surchauffé enregistrure une surchauffé et arrêté le générateur | Contrôr que les grilles d'aspiration et de sortie ne soient pas obstruéesContrôr que le local soit bien aéréContrôr que l'air chaud puisse sorting librement |
| 12 | Thermostat défectueux | Contrôr le thermostat et replacer si nécessaire |
| 13 | Le brûleur s'éteint après relâchement du bouton du bloc Sécurité (M) | Thermocouple desserré côté bloc sécurité (le resserrer)Vérifier que le thermocouple soit bien chauffé par la flanneRemplacer le thermocouple ou son rupteur si nécessaireRemplacer le bloc sécurité si nécessaire |
| 14 | L'allumage ne fonctionne pas (pas d'étincelle) | Contrôr qu'il n'y aït pas un court circuit entre l'allumeur piézo électrique et l'électrode (Modèle "M")Coffretlectronique défectueuxContrôr le réglage de l'électrode (voir schéma) |
| 15 | Rupteur sur thermocouple défectueux | Nettoyer les contacts sur le rupteur ou le replacer |
| 16 | Régulateur de pression défectueux | Le changer |
| 17 | Fuites de gaz | Localiser la fuite avec de l'eau savonneuse et y remédier ou consulter votre installer |
| 18 | Les électrovannes ne se ferment pas | Fermer l'alimentation du gaz. Permettre au générateur de brûler le gaz dans le tuyau. Débrancher la prise. Démonter les électrovannes, les nettoyer, les remonter ou bien les replacer |
| 19 | Flux d'air insuffistant | Contrôr que les grilles d'aspiration et de sortie ne soient pas obstruées |
Notice Facile