LU 113 - Interrupteur automatique THEBEN - Notice d'utilisation et mode d'emploi gratuit
Retrouvez gratuitement la notice de l'appareil LU 113 THEBEN au format PDF.
| Tension nominale | 230 V ± 5 % – 10 % |
| Fréquence nominale | 50 Hz |
| Consommation propre | Non précisé |
| Capacité de coupure | 10 A 250 V~ cos φ = 1 |
| Charge sur les lampes à incandescence | 1000 W |
| Charge à halogène lampe à basse tension | 1000 W non compensée / compensée en ligne |
| Charge à halogène lampe à basse pression vapeur | 800 W |
| Charge de lampes en duo | 2000 W |
| Lampe à haute pression à la vapeur | Utiliser électrovanne |
| Zone de réglage | 10° – 1 s – 250 lux |
| Retard de connexion | Non retardé |
| Température de détection admissible | -10 °C ... + 60 °C |
| Classe de protection | IP 54 |
| Dimensions (L x l x H) | 42 x 70 x 75 mm |
| Mode de protection | Présent |
| Élément photosensible | Non précisé |
| Longueur de câble admissible | max. 100 m |
| Température de l'environnement admissible | -40 °C ... + 70 °C |
FOIRE AUX QUESTIONS - LU 113 THEBEN
Questions des utilisateurs sur LU 113 THEBEN
0 question sur cet appareil. Repondez a celles que vous connaissez ou posez la votre.
Poser une nouvelle question sur cet appareil
Téléchargez la notice de votre Interrupteur automatique au format PDF gratuitement ! Retrouvez votre notice LU 113 - THEBEN et reprennez votre appareil électronique en main. Sur cette page sont publiés tous les documents nécessaires à l'utilisation de votre appareil LU 113 de la marque THEBEN.
MODE D'EMPLOI LU 113 THEBEN
Mode d'emploi LU 113 N° 113 0 700 Interrupteur crépuscule à deux canaux
- interrupteur crépusculaire pour le réglage de l'éclairage d'unités d'illumination dans des bureaux, des ateliers etc.
- jusqu'à 10 interrupteurs crépusculaires sont connectables à un seul élément photosensible (max. 20 seuils de commutation différents)
- connection et déconnexion retardées de 40 sec. pour éviter les fausses manœuvres.
- composants en rangée mobile dans le profilé chapeau montage sur mur possible avec lot de montage 907 0 049 plombable
Sélecteur de zone C 1
Indicateur de position L'interrupteur DEL non-retardé C 1
Potentiomètre pour réglage précis C 1

Sélecteur de zone C2
Indicateur de position de l'interrupteur DEL non-retardé C 2
Potentiomètre pour réglage précis C 2
Précautions de sécurité:
La mise en place et le montage des appareils électriques doivent être effectués par un electricien (Association des Electriciens allemands VDE 0 105). Le raccordement électrique doit être conforme aux prescriptions nationales d'installation! Pour le cas où l'interrupteur crépusculaire LU 113 est utilisé dans un ensemble avec d'autres appareils, veillez à ce que l'ensemble n'émette pas de signaux parasites.
Toute manipulation et modification de l'appareil entraînent l'annulation de la garantie.
Montage de l'élément photosensible
Montez l'élément photosensible à une place appropriée. Posez-le verticalement.
Raccordez l'objet photosensible 907 0 031 aux bornes 4 et 5 de l'interrupteur crépusculaire. La dimension du câble en coupe transversale doit être 2 × 0,75 ~mm^2 et la longueur du câble de max. 100 m. Le câble de l'objet photosensible ne doit pas être chimé à l'intérieur d'un câble multiconducteur à courant fort.
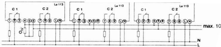
Jusqu'à 10 interrupteurs crépusculaires peuvent être raccordés à un élément photosensible.
Seul l'interrupteur crépusculaire auquel est raccordé l'élément photosensible doit être muni d'un fil de liaison supplémentaire entre les bornes 5 et 6. Tout autre interrupteur crépusculaire doit être raccordé parallèlement aux bornes 4 et 5.
Raccordement de l'interrupteur crépusculaire
Montez l'interrupteur crépusculaire de manière appropriée dans le coffre de distribution ou sur le mur (lot de montage 907 0 049). Suivez les schémas de raccordement prescrits. Observez les indications de tensions exceptionnelles différentes sur la plaque de fabrication.
Réglage de l'interrupteur crépusculaire
Le réglage de l'interrupteur crépusculaire (2 - 7500 lux) s'effectue dans deux zones, pour répondre aux exigences de la pratique.
Zone I = 2 - 150 lux, zone II = 150 - 750 lux.
Pour le réglage de la première valeur seuil choisissez la zone de canal C 1 du sélecteur de zone C 1. Le réglage de l'interrupteur crépusculaire s'effectue sous conditions lumineuses appropriées.
Tournez le potentiomètre de C 1 à l'aide d'un tournevis dans le sens des aiguilles de la montre jusqu'à ce que la DEL commence à luire. Le contact de C 1 s'établit après les 40 sec. de retard. Réglez la valeur de seuil du canal 2 de la même manière.
Schémas de mesures
907 0 049 90/0 031



Schémas de raccordement

Notez les éventuelles différences entre les indications CIDSSS et celles données sur la plaque de fabrication.
Tension nominale
$$ 230\mathrm{V}\sim +6\% -10\% $$
Fréquence nominale
$$ 5 0 \mathrm {H z} $$
Contacts
Sans potentiel, intervalle de coupure : moins de 3 mm
Capacité de coupure
1U A∠50V~cosφ=1
bA∠50V\~cos φ = 0,5
Charge sur les lampes à incandescence
UUUW
Lampes à halogène
1000W
Lampes à fluorescence
non-compensé / compensé en ligne
compensé parallèlement 200 W
couplage des lampes en duo 800W
Lampes à haute pression à la vapeur
utiliser électrovanne
Zone de réglage
Il selon EN 60335-1 si monte commence prescrit
IP 20
Élément photosensible
907 0 031
Longueur de câble admissible
max. 100m
Dimension en coupe
2×U,15mm
Transversale du câble
III Selon EN 60335-1 si montage conforme prescrit
Classe de protection
IP 54
Mode de protection
[ - {40}^{ \circ }\mathrm{C}\ldots + {100}^{ \circ }\mathrm{C}]
L'environnement admissible
THEBEN SARL, Zone Industrielle des Vignes, 32-38 Rue Bernard,
93.012 Bobigny cédex, Tel. (1) 48 44 71 71, Tlx. 23 63 03 F, Fax. 48 44 57 61
Notice Facile